2019年涂料、油墨行业VOCs有机废气如何处理?中国是涂料、油墨的生产和消费大国,由此带来的挥发性有机物(VOCs)污染成为PM2.5、臭氧污染的重要来源。涂料、油墨生产企业数量多,规模小,分布散,不少企业的生产方式粗放,污染控制水平不高,无组织排放严重。为此就要对涂料、油墨行业进行VOCs废气处理。VOCs废气处理需要同时抓住原材料、工艺过程及末端治理三个部分。以下是朴华科技给出的末端治理的部分技术:
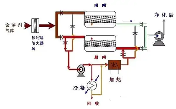
1、活性炭吸附脱附-催化氧化处理装置(活性炭+RCO设备)
举个栗子:
某船舶涂料有限公司,有1个油漆生产车间,主要产品为船舶及海洋工程漆,年生产能力60000吨。主要的工艺过程是物理混合,采用的主哟啊溶剂为二甲苯、丁醇以及其他固化剂等。该企业选择了活性炭+RCO催化燃烧设备。设计风量为10万m3/h,设计运行风量为3-4万m3/h,并安装有在线监测装置,经过监测,排放浓度基本上能稳定在10ppm左右。
第三方检测的结果为NMHC<1mg/m3,颗粒物<1.5mg/m3,二甲苯余约0.1mg/m3。总体上运行成本在50万元/年左右,投资在400万元左右。

活性炭吸附脱附-催化氧化处理装置(活性炭+RCO设备)
基本原理:
RCO吸附浓缩-催化燃烧技术是将吸附和催化燃烧相结合的一种集成技术,将大风量、低浓度的有机废气经过吸附/脱附过程转换成小风量、高浓度的有机废气,然后经过催化燃烧净化。主要应用于大风量、低浓度或浓度不稳定的VOCs废气处理,通常适用的浓度范围低于1500mg/m3。
2、固定床吸附脱附-催化氧化处置装置(沸石转轮+RCO设备)
举个栗子:
某工业涂料企业属于某大型涂料公司的分公司之一,主要的溶剂是二甲苯、乙酸乙酯等。其安装的固定吸附脱附-催化氧化处置装置设计风量为10万m3/h。气体经过过滤器,进入转轮浓缩区,吸附后经过排气筒排放。吸附装置达到饱和时采用热空气脱附。脱附后的废气风量为1万m3/h,进入催化氧化装置,在350度下处理后,汇入排气筒排放。催化氧化的主要结果显示,进口浓度(NMHC)在300mg/m3左右,出口浓度(NMHC)约在20mg/m3左右。
基本原理:
沸石转轮+RCO催化燃烧设备,包括了沸石转轮浓缩装置和催化氧化装置。在沸石转轮浓缩装置中,VOCs气体进入吸附区被吸附,成为净化气体排放。当吸附区接近饱和时,旋转至脱附再生区释放VOCs浓缩气体,并送至催化氧化炉燃烧分解。经脱附再生处理后的转轮再旋转至冷却区降温后,继续进行吸附处理。

沸石转轮-催化氧化装置流程示意图
主要应用于转轮吸附区的设计面风速不应小于3m/s,转轮厚度不宜小于400mm。蓄热燃烧装置应设置保温,保证炉体外表面温度须小于60℃。如果进口VOCs浓度高于1.5g/m3,则需要考虑后续处理技术,以确保达标。
3、 蓄热式热氧化处置装置(RTO设备)
举个栗子:
某船舶涂料制造企业,生产工艺主要是固定釜操作,几乎没有移动缸操作工艺,主要的溶剂为二甲苯。该企业将所有的废气都收集起来经过除尘器后接入到RTO处理设备。设计处理风量约为1万m3/h,出口能够达到排放标准的要求。投入成本约1000万元,运行成本约为50-100万元之间(取决于连续运转的时间)。
基本原理:
RTO设备的特点是换热器采用陶瓷蓄热床,氧化分解后气体将自身携带大量热量传递并储蓄在蓄热床中,然后让进入氧化器的气体从蓄热床中获得换取热量。

三床式RTO的工作示意图
适用范围:
原则上适用于24小时连续运转的生产企业,进口浓度在1.5g/m3以上。如果非24小时连续运转,需要考虑在非运转期的保温措施,否则会带来较高的运行成本。主要应用于至少有三个蓄热床,其中一个用于预热进气,另一个用于蓄热降温排气,还有一个用于吹扫循环,吹扫循环可避免蓄热床换向时产生冲击排放。